壹定发·[中国区]官方网站

壹定发自动化

壹定发专注过程自动化解决方案MEACON

壹定发服务热线19857007412
壹定发产品系列,100多种型号
您的位置: 首页 > 污泥浓度计 >
  • 6000轴承

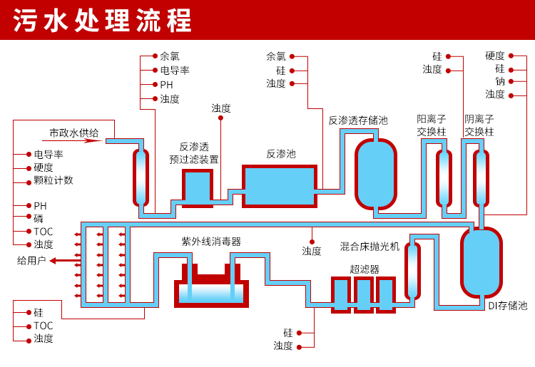
MIK-PSS100 在线式污泥浓度计 污水处理/沉淀池 曝气池

品牌:壹定发
应用:广泛应用于诸多领域,从工业到日常生活中
防护等级:IP65
产品认证:国家双软认证
咨询热线

19857007412

 产品·参数
   Product parameter
污泥浓度计
  产品描述 Product Description

  MIK-PSS100传感器基于组合红外吸收散射光线法,应用ISO7027方法可以连续测定污泥浓度。按照ISO7027红外双散射光线技术不受色度影响测定污泥浓度值。根据使用环境可以选配带自清洗功能。数据稳定,性能可靠;内设自诊功能,保证数据准确;安装和校正简单。
  MIK-PSS100控制器用于显示传感器所测得的数据,可以连接数字信号传感器或模拟信号传感器。用户可以通过控制器的界面配置和校准实现4-20mA模拟输出。可以实现继电器控制及数字通讯等功能。













 

热品推荐 / Hot product

流量计

流量计系列:广泛应用于石油化工、钢铁冶金、给水排水、水利灌溉、水处理、污水处理站(环保污水控制、化工污水、电镀污水)、造纸(纸浆)、泥浆、医药、食品等工农业的生产公司过程流量测量和控制。
液位计

液位计

液位计系列:液位计利用发射超声波经物位或液位,反射后所需要的时间来计算距离。
PH计

PH计

PH计系列:广泛应用于火电、化工化肥、冶金、环保、制药、生化、食品和自来水等溶液中PH值或ORP值和温度的连续监测。
压力变送器

压力变送器

压力系列:广泛应用于过程控制、航空、航天、汽车、医疗设备、HVAC等行业的液体、气体的测量与控制。

全国服务热线

19857007412